中国火力发电网讯:
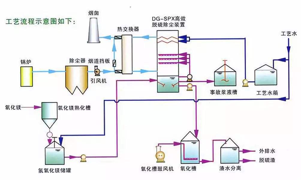
2016年12月31日12时09分,湖北工程公司国电华北电力有限公司廊坊热电厂2号机组脱硫系统168小时试运圆满成功,并同步移交生产。在2号机组试运期间,FGD装置入口烟气流量133.0×104Nm3/h,SO2浓度为3206.7mg/m3,经过脱硫装置净化后,出口烟气中SO2浓度均值为6.2mg/m3,符合排放标准。
在项目建设初期,廊坊项目部积极协调地方各种关系,保障工程稳步推进;在工程建设期间,项目部克服了设计变更量多、设备到货晚、场地狭窄、气温低雾霾大、试运期间设备缺陷多等重重困难,加大与甲方、监理和业主的沟通与协调力度,始终将安全放在第一位、不断改进和优化施工工艺、提升管理水平、先后完成了吸收塔封顶、工艺楼主体设备安装、单机分部试运、吸收塔上水等重要工期节点,成功实现国电华北电力公司廊坊热电厂2×350兆瓦机组脱硫系统2016年内双投。
廊坊热电厂为国家批准建设的首个北京市周围热电联产项目,涉及面广,政府关注度高,质量要求高,由于京津冀地区空气质量的特殊性,此工程环保验收质量标准极为严格。项目部按照集团公司要求分专业开展精细化活动,施工中认真落实精细化管理的要求,在整个施工过程中时刻制定技术人员进行监督指导,做到施工现场时刻监护管理,积极配合甲方调试,认真落实业主要求,为168试运成功打下坚实的基础。
湖北工程公司环保水处理公司把握市场机遇,抓住超低排放改造市场窗口期,加强工程项目管理,提升工程执行能力,进一步优化资源调配、高效组织施工、强化工程全过程各管控,高标准地完成了新建及技改工程的建设任务。本项目系统运行平稳,脱硫系统达到“超低排放”标准,系统各项指标均达到或优于设计及合同要求,获得业主广泛好评。

京公网安备11000000000001号
京ICP备11000001号